Competitive Pricing Intelligence for Google Shopping

See how your Shopping visibility compares to competitors in every category, where every product sits against Google's market benchmark, and how the picture changes over time. Merchant Center's most valuable data — finally usable.

Try Demo Dashboard

No signup required to explore the demo.

dashboard.skuanalyzer.com
SKU Analyzer Competition & Pricing — competitor visibility, ranking, page overlap, position battle, and price benchmarks

Merchant Center's competitive data, finally usable

Competitor visibility, price benchmarks, and category rankings — pulled from your Merchant Center, plotted over time, and wired into the rest of the dashboard.

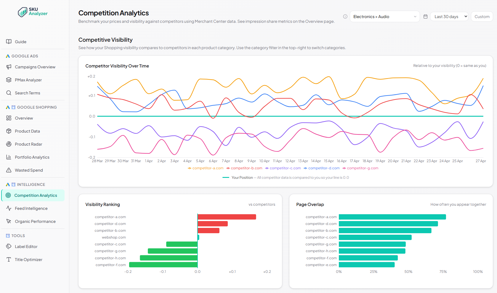
  • Competitor visibility over time — your top 5 competitors plotted relative to your visibility (0 = same as you), so you immediately see who is gaining or losing ground.

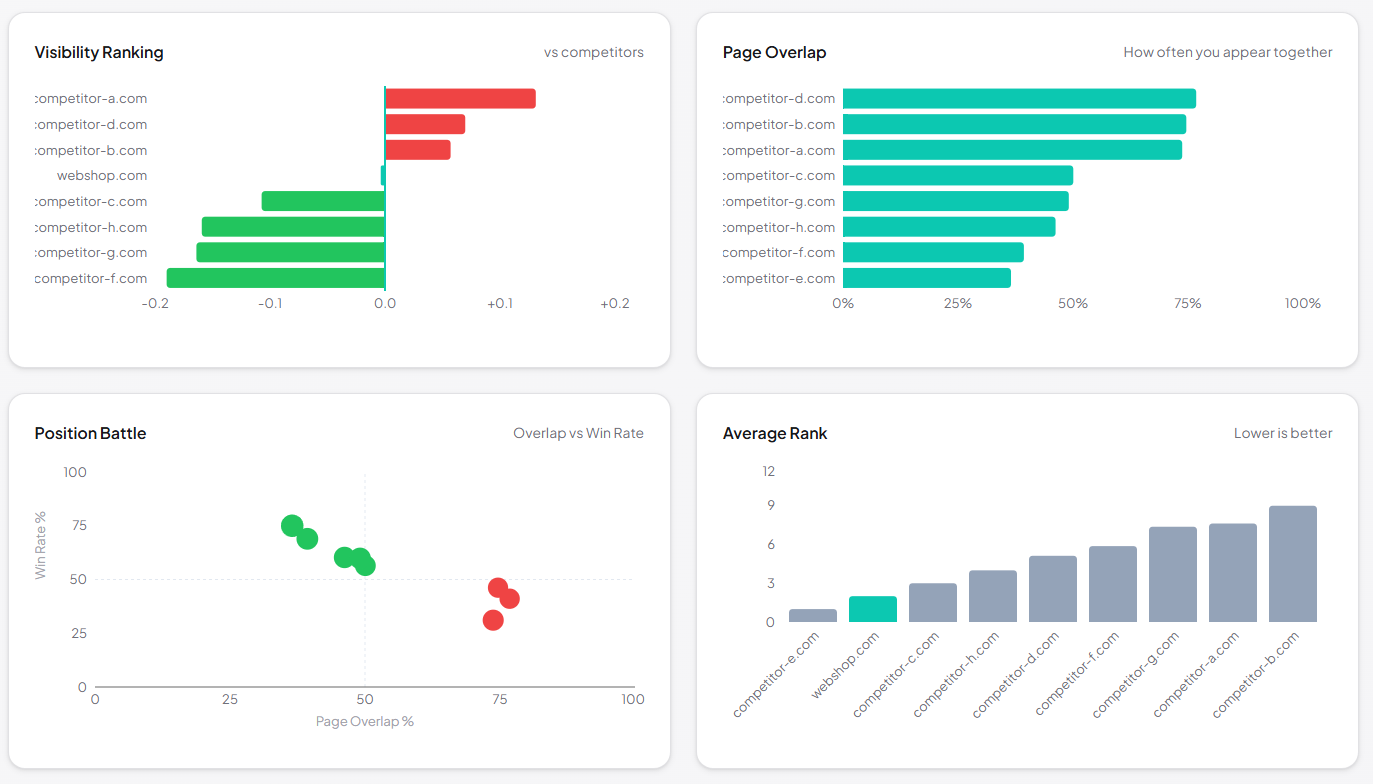
  • Multi-chart competitor comparison — visibility ranking, page overlap, position battle scatter, average rank, and ads-vs-organic mix, side by side.

  • Category leaders board ranking the top merchants in each of your categories, with your own domain highlighted.

  • Competitor details table — every domain with average rank, relative visibility, page-overlap rate, and how often they outrank you.

  • Price-position vs ROAS scatter — every product mapped by price gap vs market benchmark and ROAS, bubble size = spend. Spot overpriced products that still profit, or cheap ones burning budget.

  • Catalog price-position split — donut chart of overpriced / competitive / underpriced products, by both count and total spend.

  • Competitive Position trend over time — how your overall pricing position is shifting day by day.

  • Per-product price comparison table — your price vs Google's benchmark, gap % and currency, status badge, plus full ad performance (cost / conversions / revenue / CPA / ROAS) side by side.