Portfolio Analytics — Cross-Filter Google Shopping by Brand, Type & Labels

Pick any combination of brand, product type, intelligence label, or any of the five Merchant Center custom-label fields — every KPI chart and the product table below recalculate for that exact segment in real time. The cross-filter view Google Ads can't give you without an export.

Try Demo Dashboard

No signup required to explore the demo.

dashboard.skuanalyzer.com
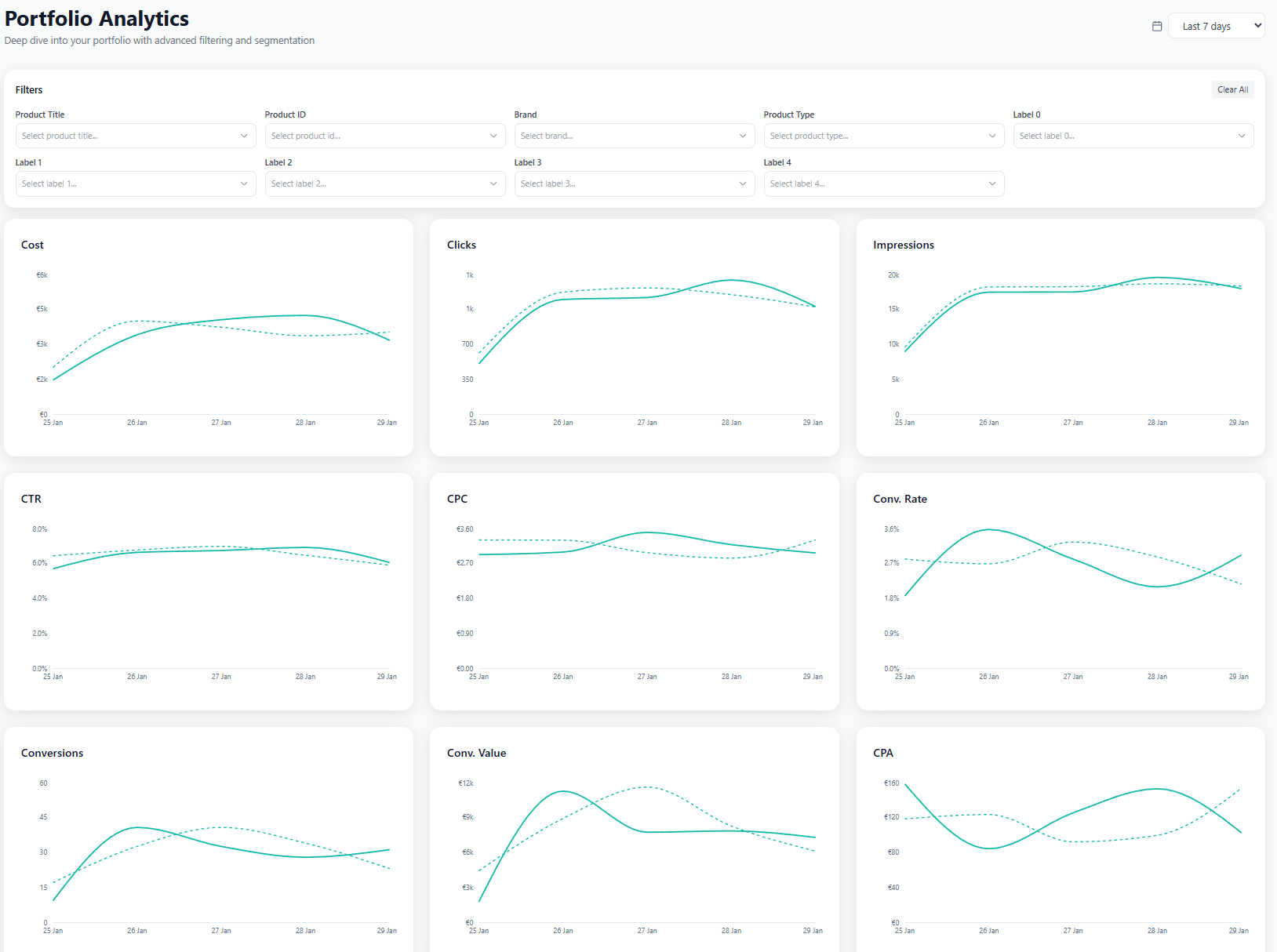
SKU Analyzer Portfolio Analytics — filter row plus 13 synchronised KPI charts that recalculate per filtered segment

Cross-filter your whole catalog by any feed attribute

Pick a segment, and every chart, KPI, and table on the page recalculates — no exports, no custom reports.

  • Nine filters at the top — product title search, product ID, brand, product type, and all five custom_label fields. Multi-select on every dropdown.

  • 13 KPI cards arranged 3-per-row — Cost, Impressions, Clicks, CTR, CPC, Conv. Rate, Conversions, Conv. Value, CPA, ROAS, Impr. Share, Top Impr. Share, Click Share. Each card shows the value plus a daily area chart for the filtered segment.

  • Period-over-period comparison built into every card — last 30 vs previous 30, year-over-year, or any custom window.

  • Filtered product table at the bottom — every SKU in the active segment, with the same 15+ sortable columns as the Product Data page.