Feed Intelligence: Track Every Product Feed Change

Daily snapshots of your entire product feed and Merchant Center's competitive price benchmarks build into a historical record neither Google Ads nor Merchant Center keep. Watch price changes, availability shifts, and competitor moves day by day — the longer SKU Analyzer is connected, the richer the picture gets.

Try Demo Dashboard

No signup required to explore the demo.

dashboard.skuanalyzer.com
SKU Analyzer Feed Intelligence — KPIs, competitive position trend, sale status, stock, feed change activity

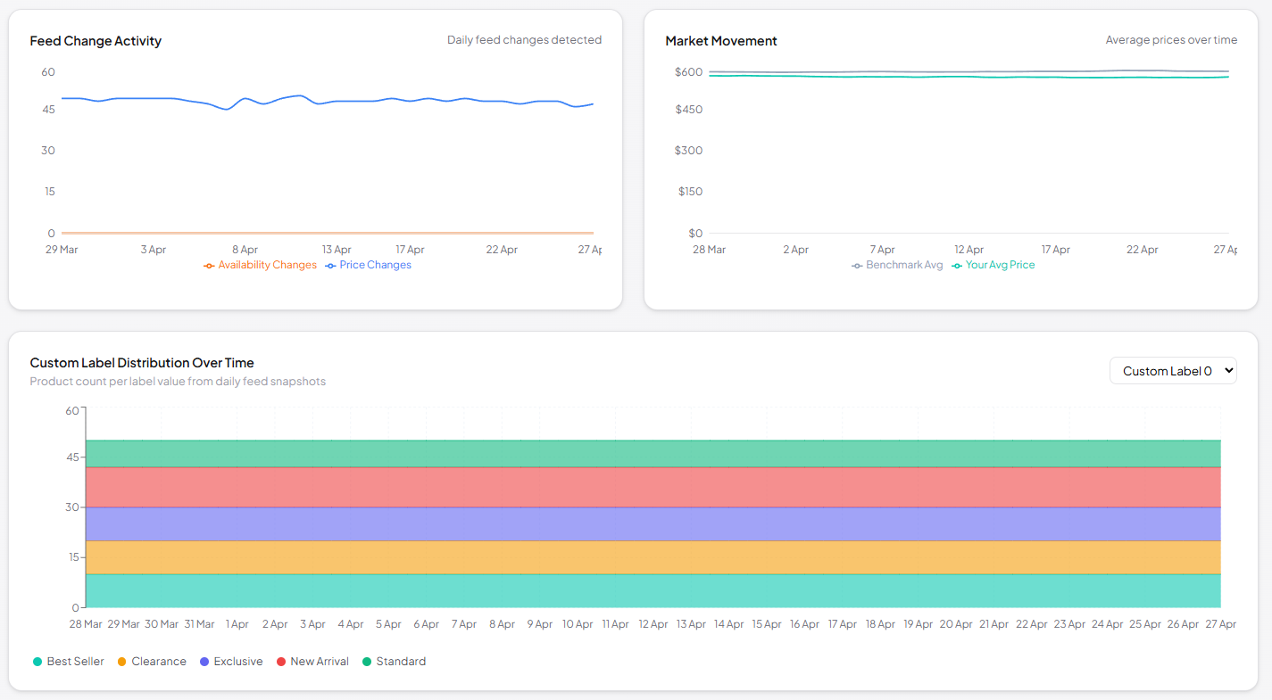
A historical record neither Google Ads nor Merchant Center keeps

Every price change, availability shift, attribute edit, and competitor move — captured daily and trended over time so you can see exactly when something moved.

  • Four headline KPIs — Competitive Rate, In-Stock Rate, Avg Price Gap, and total Price Changes — recalculated for whichever segment you filter to.

  • Nine filters at the top — product title, product ID, brand, product type, and all five custom_label fields — narrowing every chart and the table below.

  • Competitive Position Trend — daily stacked area of how your catalog splits between overpriced, competitive, and underpriced products.

  • Daily Competitive Rate — the share of your catalog priced within the competitive band, plotted day by day.

  • Products on Sale + Stock Status — how many SKUs are actively discounted and in/out of stock, day by day.

  • Feed Change Activity — daily count of price, availability, and attribute edits, so you see exactly when the feed moved.

  • Market Movement — competitor price activity in your categories over time.

  • Custom Label Distribution Over Time and a unified product table at the bottom — every SKU with its feed-change history at a glance.