Wasted Spend Analysis — Find Zero-Conversion Products

Every product that's spending money without converting, isolated and tracked over time. Confirmed waste split from at-risk spend by Google's 9-day conversion-attribution window — so you don't pause winners that are still about to convert.

Try Demo Dashboard

No signup required to explore the demo.

dashboard.skuanalyzer.com
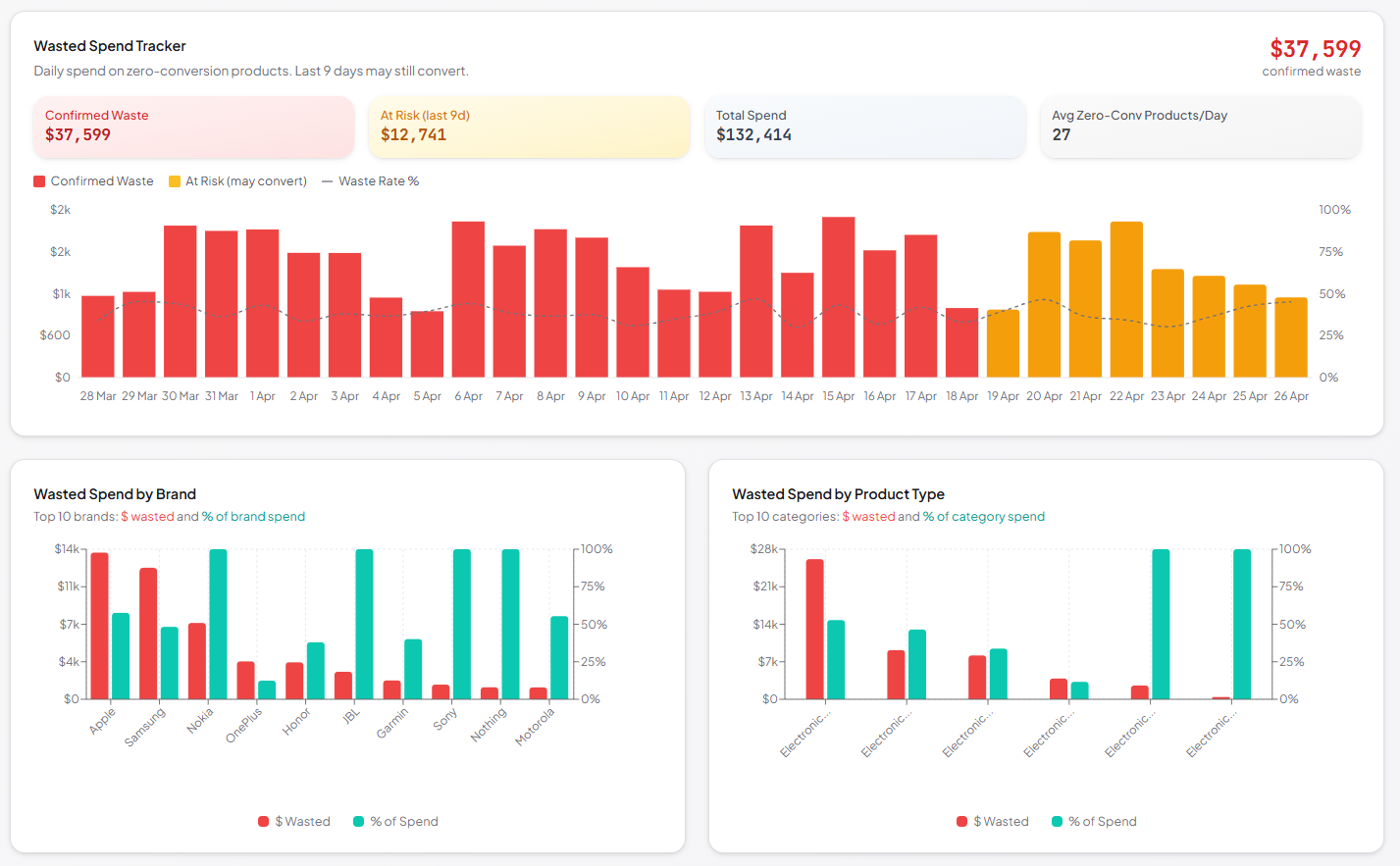
SKU Analyzer Wasted Spend — KPIs, daily trend, and the products burning budget without converting

Where your budget is leaking

Every wasted dollar surfaced and broken down — by brand, by product type, by cause, and by individual SKU.

  • Six KPI cards at the top — Total Wasted, Confirmed Waste (9+ days old), Waste Rate (% of budget), Wasted Products count, At-Risk Spend (0–8 days), and Avg Days Wasting per product.

  • Daily trend chart separating confirmed waste from at-risk spend.

  • Top 10 by brand and by product type — bar charts showing absolute waste alongside the % of that brand or category's total spend.

  • Diagnostic insights: how much you're wasting on high-CTR-zero-conversion products (likely landing-page or pricing issues) vs low-CTR-zero-conversion products (listing or relevance issues).

  • Pareto concentration — what % of your products account for 80% of the waste, so you fix the right ones first.

  • Sortable products table with title/ID search, minimum-spend filter, and brand filter — jump straight from chart to the SKUs causing the leak.